Complete Compliance Platform Features
Explore every capability: from interactive attack simulations to ASPICE golden-thread traceability. See how Compliance-Wächter automates what takes teams months.
See the Platform in Action
Explore the features that make compliance manageable.

Compliance Score
Three-dimensional compliance dashboard with overall score, breakdown by Technical Analysis, Organizational, Supply Chain, Operational, and Software Updates.
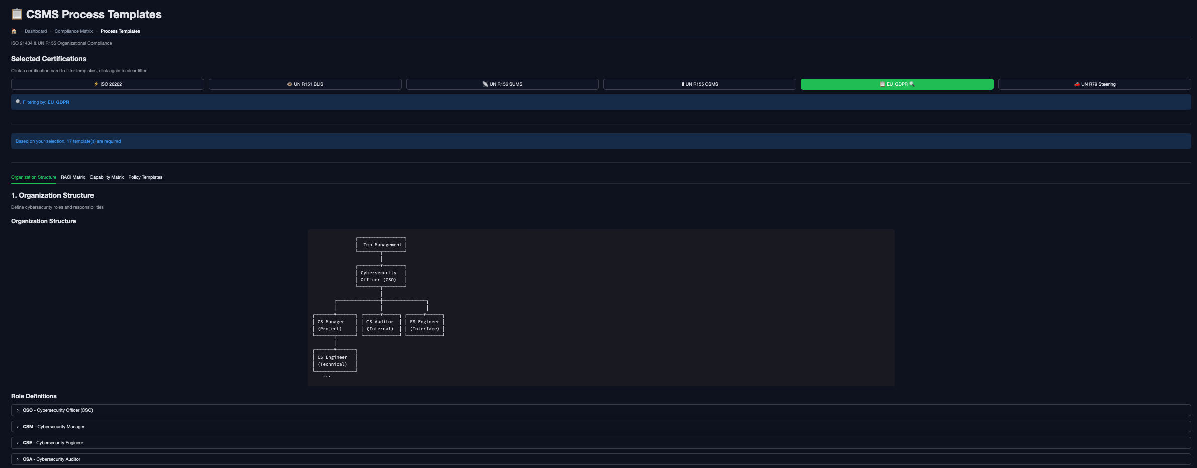
Management View vs. Execution View
Consistent compliance across projects and suppliers.
OEM Portal
Management oversight
Multi-Supplier Status
Compliance status across all tiers
Evidence Aggregation
Automatic collection from suppliers
VTA Export
Type approval packages on demand
Supplier Portal
Execution workflow
Guided TARA
Structured threat analysis workflow
Dual Submission
3KB summary or 200KB full dataset
Evidence Upload
PDF/Excel with auto-indexing

Cross-Domain Risk Alignment
Align TARA Impact with HARA ASIL. Ensure ISO 26262/21434 consistency through automated mapping.

1,000-Node Fault Trees
Generate FTAs from HARA malfunctions. Compute minimal cut sets automatically.

ASPICE Annex D Coverage
Bidirectional traceability from Cybersecurity Goals to Validation. Gap detection and allocation checks.

Structured Compliance Delivery
Dual-mode submission: 3KB summary for updates, 200KB full dataset for review. PDF/Excel with auto-indexing.
Request a Demo
See how Compliance-Wächter can transform your compliance workflow in a personalized demo.
What you'll see
Live platform walkthrough tailored to your compliance challenges and standards (R155, ISO 21434, ASPICE).
Custom ROI projection based on your team size, supplier count, and current audit cycles.
Hands-on exploration of AI-powered risk analysis, TARA generation, and evidence management.